Original Version
Rule 54.6-F
54.6-F. Terminals of Encased Riser and Runs
Terminals of risers or runs shall not extend above the level of line conductors to which the terminal leads are connected except as follows:
Where the line conductors are installed in vertical configuration in partial underground distribution, or where the line conductors are dead-ended on the opposite side of the arms from the terminals and no line conductors supported on the same crossarm and the same side of pole extend past the terminals and no buckram construction is involved, or
Where conductors in excess of 7500 volts are installed in vertical configuration on crossarms, and the terminals are mounted on the same arms which support the conductors to which the terminals are connected.
At the upper end of vertical runs or risers on wood poles, any terminal or terminal fitting within distances from center line of poles less than as specified in Table 1, Case 8, shall be protected by a crossarm or wood block placed above it at a distance not exceeding 4 inches. The wood block may be omitted if the terminal or terminal fitting at the upper end of a vertical run or riser of 750 volts or less is on the same side of a pole as, and not more than 1 foot below a transformer or not less than 3 inches below the lowest conductor of a rack, and such terminal fittings shall be approximately centered in the vertical plane under the rack, or where the conductors of a vertical run or riser are enclosed in plastic pipe (sec Rule 22.2-C) and do not terminate in a grounded terminal or terminal fitting.
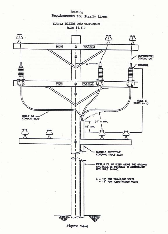
Cable or conduit bends and the terminals of risers or runs of more than 750 volts supported on climbable poles or structures shall be arranged with as little exposed surface as practicable. Such bends or terminals are not required to be covered by a suitable protective covering (see Rule 22.2) provided that no portion of their exposed surfaces or associated unprotected conductors are within the climbing space. For clearance of terminals and their unprotected leads from center line of pole, see Table 1, Case 8. All exposed grounded surfaces of terminal fittings and cables or bends of risers and runs shall be at least 18 inches vertically and 24 inches radially from the next unprotected conductor level below. See Fig. 54-4.
In partial underground distribution (750-22,500 volts in vertical configuration
on non-climbable poles), energized portions of the terminals may be less than
the clearances from center line of pole specified in Table 1, Case 8, Column E
(15 or 18 inches) but shall be not less than 6 inches from the surface of the
non-climbable metal pole and grounded metal surfaces associated therewith.
The terminal fittings of risers or runs of conductors of 0-750 volts installed
on the surfaces of poles shall of be within the climbing space and unprotected
leads to or from such terminals shall not pass within the climbing space but
may have a clearance of less than 15 inches from center line of pole (Table 1,
Case 8) and less than 3 inches from the surface of pole or crossarm (Table 1,
Case 9). It is recommended that conductors from such terminal fittings be
suitably installed and, where practicable, carried as protected lateral runs on
the bottom surface of crossarms (see Rule 54.6-C)
The Vertical clearances between the lowest point of lead wires of a riser or
run (vertical or lateral) and the next conductor level below shall conform to
the requirements specified in Rule 54.4-C6.

Strikeout and Underline Version
Rule 54.6-F
54.6-F. Termination
Terminals of Encased Riser and Runs Encased in Metal Conduit
Where risers and runs are covered or encased with suitable protective covering (Rule 22.2) see Rule 54.6–G.
Where risers and runs are encased in metal conduit or other materials not meeting the minimum insulating efficiency as specified in Rule 22.2–B (suitable protective covering), e.g. lead risers encased in metal conduit, and such metal conduit or other conducting material extends within 4 feet of any supply conductor level the following rules shall apply.
(1) Terminals, Terminal Fittings, and Weather
Heads: Grounded portions of terminals, grounded terminal fittings, and grounded
weather heads Terminals of risers or runs shall not extend above the
level of line conductors to which the their terminal leads are
connected except as follows:
a) Where the line conductors are installed in vertical configuration in partial underground distribution,; or
b)
where the line conductors are dead-ended on the opposite
side of the same crossarms from the terminals and
no line conductors supported on the same crossarm and the same side of pole
extend past the terminals that the grounded portions of the
terminal, grounded terminal fitting, or grounded weather head is attached and
no line conductors supported on those crossarms extend past the grounded
portions of the terminals, terminal fitting, or weather head, and no buckram construction
is involved, or
c) Where conductors in excess of 7500 volts are installed in vertical configuration on crossarms, and the grounded portions of terminals, grounded terminal fittings, or grounded weather heads are mounted on the same crossarms which support the conductors to which the terminals leads are connected.
At the upper end of vertical
runs or risers on wood poles, any terminal or terminal fitting within distances
from center line of poles less than as specified in Table 1, Case 8, shall be
protected by a crossarm or wood block placed above it at a distance not
exceeding 4 inches. The wood block may be omitted if the terminal or
terminal fitting at the upper end of a vertical run or riser of 750 volts or
less is on the same side of a pole as, and not more than 1 foot below a
transformer or not less than 3 inches below the lowest conductor of a rack, and
such terminal fittings shall be approximately centered in the vertical plane
under the rack, or where the conductors of a vertical run or riser are enclosed
in plastic pipe (sec Rule 22.2-C) and do not terminate in a grounded terminal
or terminal fitting.
Cable or conduit bends and the
terminals of risers or runs of more than 750 volts supported on climbable poles
or structures shall be arranged with as little exposed surface as
practicable. Such bends or terminals
are not required to be covered by a suitable protective covering (see Rule
22.2) provided that no portion of their exposed surfaces or associated
unprotected conductors are within the climbing space. For clearance of
terminals and their unprotected leads from center line of pole, see Table 1,
Case 8.
(2) Climbing Space Obstructions: Terminals, terminal fittings, and weather heads of risers or runs are not allowed in the climbing space.
(3) Clearance from Centerline of Pole: For clearance of energized portions of terminals and their unprotected leads from centerline of pole, see Table 1, Case 8 .
EXCEPTION: In partial underground distribution ( Rule 21.13 ) energized portions of the terminals may be less than the clearances from centerline of pole specified in Table 1, Case 8, Column E (15 or 18 inches) but shall not be less than 6 inches from the surface of the nonclimbable metal pole and grounded metal surface associated therewith.
(4) Vertical and Radial Clearances From
Conductor Below: All exposed
grounded surfaces of; terminals, terminal fittings, and weather
heads, cables or bends, or suitably insulated cable surfaces of
risers and runs shall be at least 18 inches vertically and 24 18
inches radially from the next unprotected conductor level below. (See
Fig. 54-4 A & B).
(5) Protection from the Grounded Metal Conduit, Terminal Fitting, or Weather Head at the Upper End of Vertical Runs or Risers on Wood Poles: Any exposed grounded metal conduit, grounded terminal fitting, or grounded weather head at the upper end of the vertical run or riser on wood poles within distances from the centerline of pole less than as specified in Table 1, Case 8 , shall be protected by a wood crossarm or wood block placed above it at a distance not exceeding 4 inches.
EXCEPTION: The wood block may be omitted if the exposed grounded metal conduit, grounded terminal fitting, or grounded weather head at the upper end of a vertical run or riser of 750 volts or less is:
a) On the same side of a pole as, and not more than one foot below a transformer; or
b) Not more than 6 inches and not less than 3 inches below the lowest conductor of a rack, and such conduit, fitting, or weather head is approximately centered in the vertical plane under the rack.
(6) Exposed Suitably Insulated or Grounded
Surfaces: Exposed suitably insulated or grounded portions of cable, conduit
bends, terminal fittings, terminals, and weather heads, located at the upper
end of vertical runs or risers supported on climbable poles or structures
should be arranged with as little exposed surface as practicable. Such cable or
conduit bends are not required to be covered by a suitable protective
covering (See Figure 54–4 A
& B) provided that no portion of their exposed
surfaces are within the climbing space.
In partial underground
distribution (750-22,500 volts in vertical configuration on non-climbable
poles), energized portions of the terminals may be less than the clearances
from center line of pole specified in Table 1, Case 8, Column E (15 or 18
inches) but shall be not less than 6 inches from the surface of the
non-climbable metal pole and grounded metal surfaces associated therewith.
The terminal fittings of
risers or runs of conductors of 0-750 volts installed on the surfaces of poles
shall of be within the climbing space and unprotected leads to or from such
terminals shall not pass within the climbing space but may have a clearance of
less than 15 inches from center line of pole (Table 1, Case 8) and less than 3
inches from the surface of pole or crossarm (Table 1, Case 9). It is
recommended that conductors from such terminal fittings be suitably installed
and, where practicable, carried as protected lateral runs on the bottom surface
of crossarms (see Rule 54.6-C)
(7) 0 - 750 Volt Terminal Fittings and Weather Heads: The grounded terminal fittings, grounded weather heads, and unprotected cables or leads to and from risers or runs of 0 - 750 volts installed on the surfaces of poles shall not be or pass within the climbing space, but may have a clearance of less than 15 inches from centerline of pole ( Table 1, Case 8) and less than 3 inches from the surface of pole or crossarm ( Table 1, Case 9). It is recommended that cables from such terminal fittings and weather heads be suitably insulated and, where practicable, carried as protected lateral runs on the bottom surface of crossarms (See Rule 54.6–C).
(8) Vertical Clearances from Lead Wires and Drip Loops to Other Conductors: The Vertical clearances between the lowest point of lead wires (See unprotected conductor Fig. 54-4 A & B) of a riser or run (vertical or lateral) and the next conductor level below shall conform to the requirements specified in Rule 54.4-C6. For the vertical clearances between supply drip loops and a communication conductor level below see Rule 92.1–F3.


Final Version
Rule 54.6-F
54.6-F. Termination of Riser and Runs Encased in Metal Conduit
Where risers and runs are covered or encased with suitable protective covering (Rule 22.2) see Rule 54.6–G.
Where risers and runs are encased in metal conduit or other materials not meeting the minimum insulating efficiency as specified in Rule 22.2–B (suitable protective covering), e.g. lead risers encased in metal conduit, and such metal conduit or other conducting material extends within 4 feet of any supply conductor level the following rules shall apply.
(1) Terminals, Terminal Fittings, and Weather Heads: Grounded portions of terminals, grounded terminal fittings, and grounded weather heads of risers or runs shall not extend above the level of line conductors to which their terminal leads are connected except:
a) Where the line conductors are installed in vertical configuration in partial underground distribution; or
b) where the line conductors are dead-ended on the same crossarms that the grounded portions of the terminal, grounded terminal fitting, or grounded weather head is attached and no line conductors supported on those crossarms extend past the grounded portions of the terminals, terminal fitting, or weather head, and no buckram construction is involved, or
c) Where conductors in excess of 7500 volts are installed in vertical configuration on crossarms, and the grounded portions of terminals, grounded terminal fittings, or grounded weather heads are mounted on the same crossarms which support the conductors to which the terminals leads are connected.
(2) Climbing Space Obstructions: Terminals, terminal fittings, and weather heads of risers or runs are not allowed in the climbing space.
(3) Clearance from Centerline of Pole: For clearance of energized portions of terminals and their unprotected leads from centerline of pole, see Table 1, Case 8 .
EXCEPTION: In partial underground distribution ( Rule 21.13 ) energized portions of the terminals may be less than the clearances from centerline of pole specified in Table 1, Case 8, Column E (15 or 18 inches) but shall not be less than 6 inches from the surface of the nonclimbable metal pole and grounded metal surface associated therewith.
(4) Vertical and Radial Clearances From Conductor Below: All exposed grounded surfaces of; terminals, terminal fittings, weather heads, cables or bends, or suitably insulated cable surfaces of risers and runs shall be at least 18 inches vertically and 18 inches radially from the next unprotected conductor level below. (See Fig. 54-4 A & B).
(5) Protection from the Grounded Metal Conduit, Terminal Fitting, or Weather Head at the Upper End of Vertical Runs or Risers on Wood Poles: Any exposed grounded metal conduit, grounded terminal fitting, or grounded weather head at the upper end of the vertical run or riser on wood poles within distances from the centerline of pole less than as specified in Table 1, Case 8 , shall be protected by a wood crossarm or wood block placed above it at a distance not exceeding 4 inches.
EXCEPTION: The wood block may be omitted if the exposed grounded metal conduit, grounded terminal fitting, or grounded weather head at the upper end of a vertical run or riser of 750 volts or less is:
a) On the same side of a pole as, and not more than one foot below a transformer; or
b) Not more than 6 inches and not less than 3 inches below the lowest conductor of a rack, and such conduit, fitting, or weather head is approximately centered in the vertical plane under the rack.
(6) Exposed Suitably Insulated or Grounded Surfaces: Exposed suitably insulated or grounded portions of cable, conduit bends, terminal fittings, terminals, and weather heads, located at the upper end of vertical runs or risers supported on climbable poles or structures should be arranged with as little exposed surface as practicable. Such cable or conduit bends are not required to be covered by a suitable protective covering (See Figure 54-4 A & B) provided that no portion of their exposed surfaces are within the climbing space.
(7) 0 - 750 Volt Terminal Fittings and Weather Heads: The grounded terminal fittings, grounded weather heads, and unprotected cables or leads to and from risers or runs of 0 - 750 volts installed on the surfaces of poles shall not be or pass within the climbing space, but may have a clearance of less than 15 inches from centerline of pole ( Table 1, Case 8) and less than 3 inches from the surface of pole or crossarm ( Table 1, Case 9). It is recommended that cables from such terminal fittings and weather heads be suitably insulated and, where practicable, carried as protected lateral runs on the bottom surface of crossarms (See Rule 54.6–C).
(8) Vertical Clearances from Lead Wires and Drip Loops to Other Conductors: The Vertical clearances between the lowest point of lead wires (See unprotected conductor Fig. 54-4 A & B) of a riser or run (vertical or lateral) and the next conductor level below shall conform to the requirements specified in Rule 54.4-C6. For the vertical clearances between supply drip loops and a communication conductor level below see Rule 92.1–F3.

